Forgot password?
 Register now

Welcome to use this form to feedback your problems with Ruijie Community

The category of your feedback

Your Feedback

Your Email address (optional):

weekly and monthly user statistics Reply

Hizam

Level 1

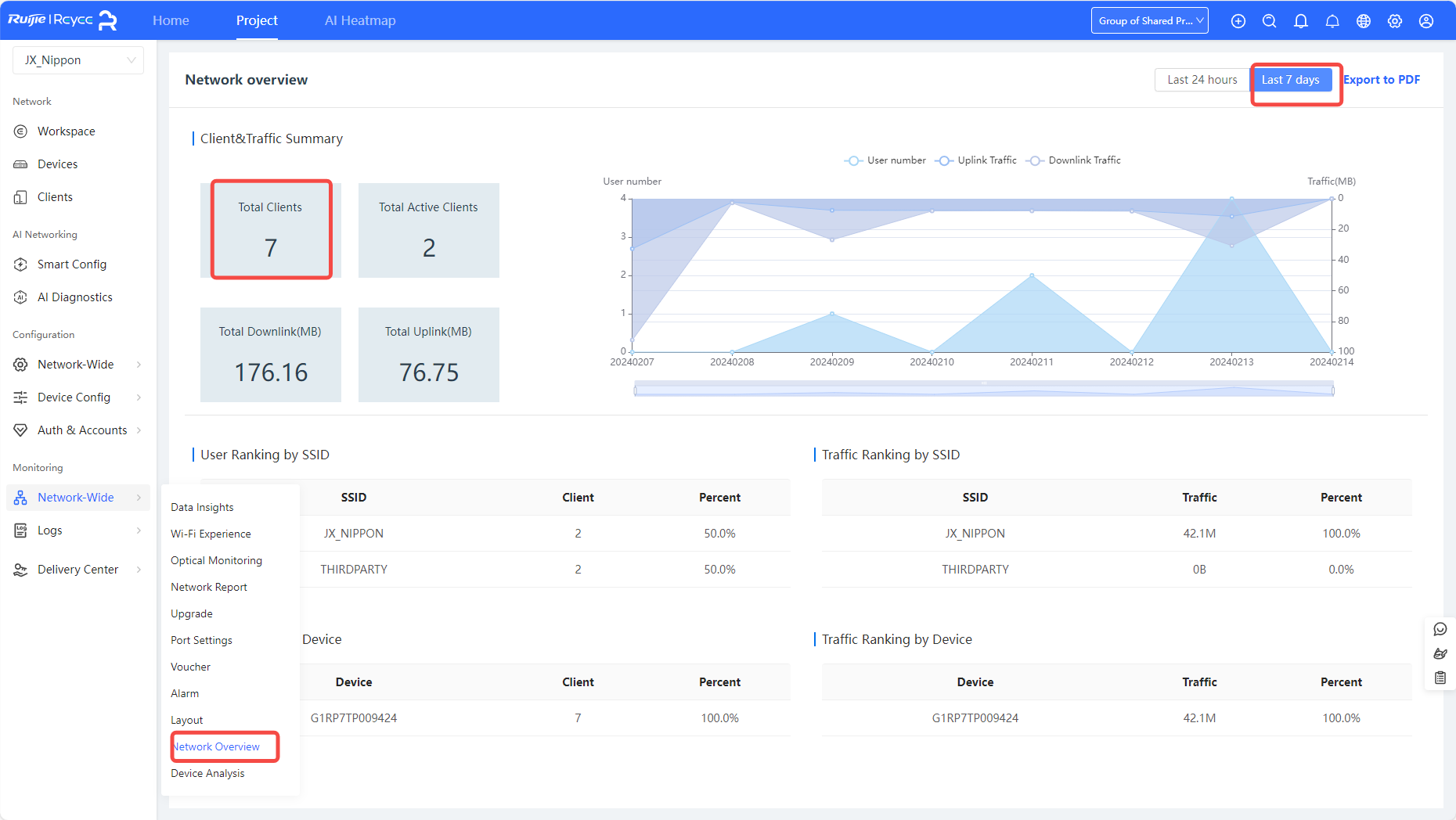
weekly and monthly user statistics
3161 3 2024-2-14 17:40:43
Original
Where can I see statistics on total users connected over a weekly and monthly period ?

RG-EW1200G Pro

Mesh Wi-Fi Router Mesh-Wi-Fi
0 2024-2-14 17:58:20 View all replies
Dear sir

you can check the total users connected over a weekly on Cloud


0 2024-2-14 18:07:16 View all replies
Thanks Brother,
May I know, how to read this data ? I got data 25 clients vs 1 client for 1 day this day




And this for 7 day


0 2024-2-26 22:00:59 View all replies
Hizam replied at 2024-2-14 18:07
Thanks Brother,
May I know, how to read this data ? I got data 25 clients vs 1 client for 1 day thi ...

Dear sir/madam,
Image 1 refers to the number of users of the gateway and Image 2 to the number of wireless users of the AP

Related Posts
Product Model

Share this topic to

Cancel

This site contains user submitted content, comments and opinions and is for informational purposes only. Ruijie may provide or recommend responses as a possible solution based on the information provided; every potential issue may involve several factors not detailed in the conversations captured in an electronic forum and Ruijie can therefore provide no guarantee as to the efficacy of any proposed solutions on the community forums. Ruijie disclaims any and all liability for the acts, omissions and conduct of any third parties in connection with or related to your use of the site. All postings and use of the content on this site are subject to the Ruijie Community Terms of Use.

More ways to get help: Visit Support Videos, call us via Service Hotline, Facebook or Live Chat.

©2000-2023 Ruijie Networks Co,Ltd